2026-01-23
HTTPS如何实现低成本高效落地?
在数字化时代,网站安全早已成为企业标配。但很多企业在推进HTTPS时,常面临两大难题:一是成本压力(证书采购、部署维护等),二是技术门槛(配置复杂、影响性能)。作为全球数字信任领域专家,GlobalSign China结合多年服务经验,总结了一套“低投入、高回报”的HTTPS落地方案,助企业快速实现安全升级。

HTTPS的核心是通过SSL/TLS证书加密数据传输,而证书类型直接决定成本。GlobalSign China建议企业根据需求灵活选择:

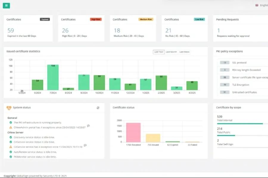
传统HTTPS部署需手动配置服务器、更新证书,耗时易出错。GlobalSign China将提供全周期解决方案:

低成本落地HTTPS,不仅是合规要求,更是业务增长的“隐形引擎”:

马上获取网站HTTPS专属解决方案